stackers-catalog.ru
stackers-catalog.ru
Найти
23km-praga リップル
»
网站 流量
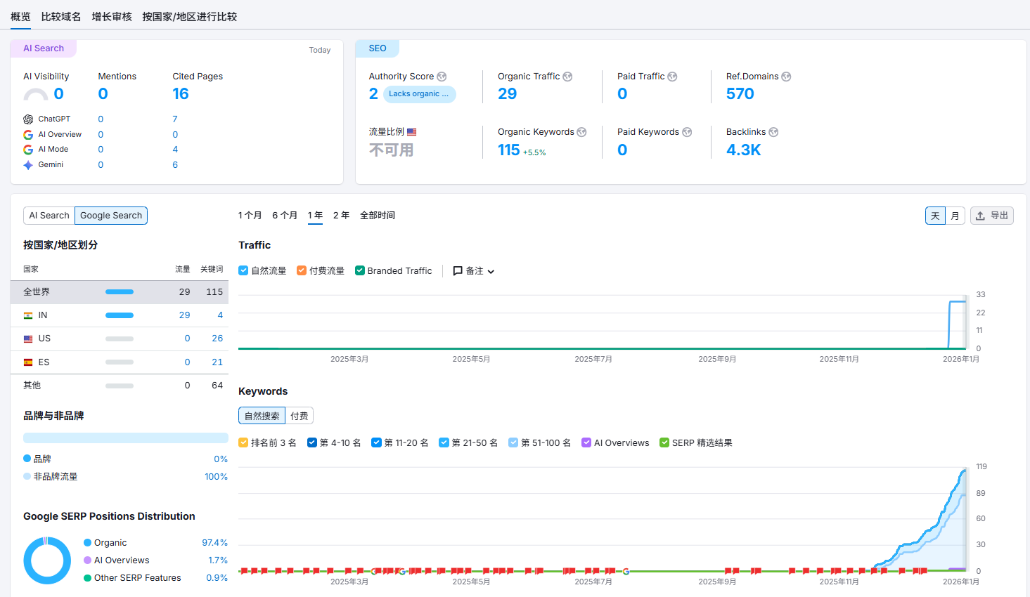
» 网站 流量 查询 google (99) 사진
网站 流量 查询 google (99) 사진
0
1
2
3
4
5
02 март
0
0
网站 流量
Похожие статьи
Ok google 結束 導航 (88) 사진
谷歌 网站 流量 查询 (99) 사진
簡體 英文 翻譯 (99) 사진
如何 結束 導航 (96) 사진
結構 方塊 檔案 (99) 사진